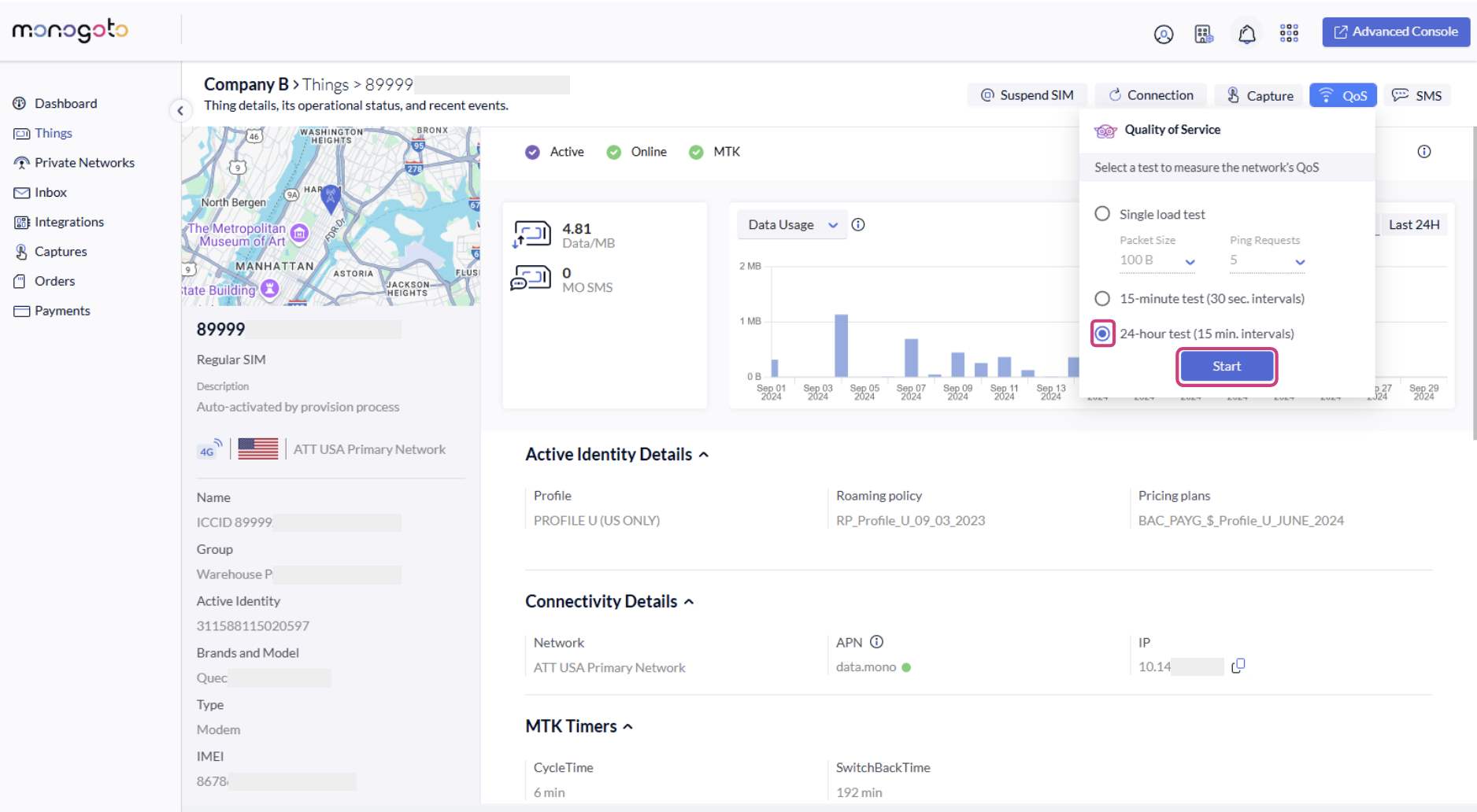
How to run 24 hours QoS test?
- Access your Monogoto account by logging in to the Monogoto hub. 
- From the sidebar, click on "Things". 
- Select any SIM that is online. 
- Click on the “QoS” action button on the top right section. 

- Select 24-hours test and click on the “Start" button. 

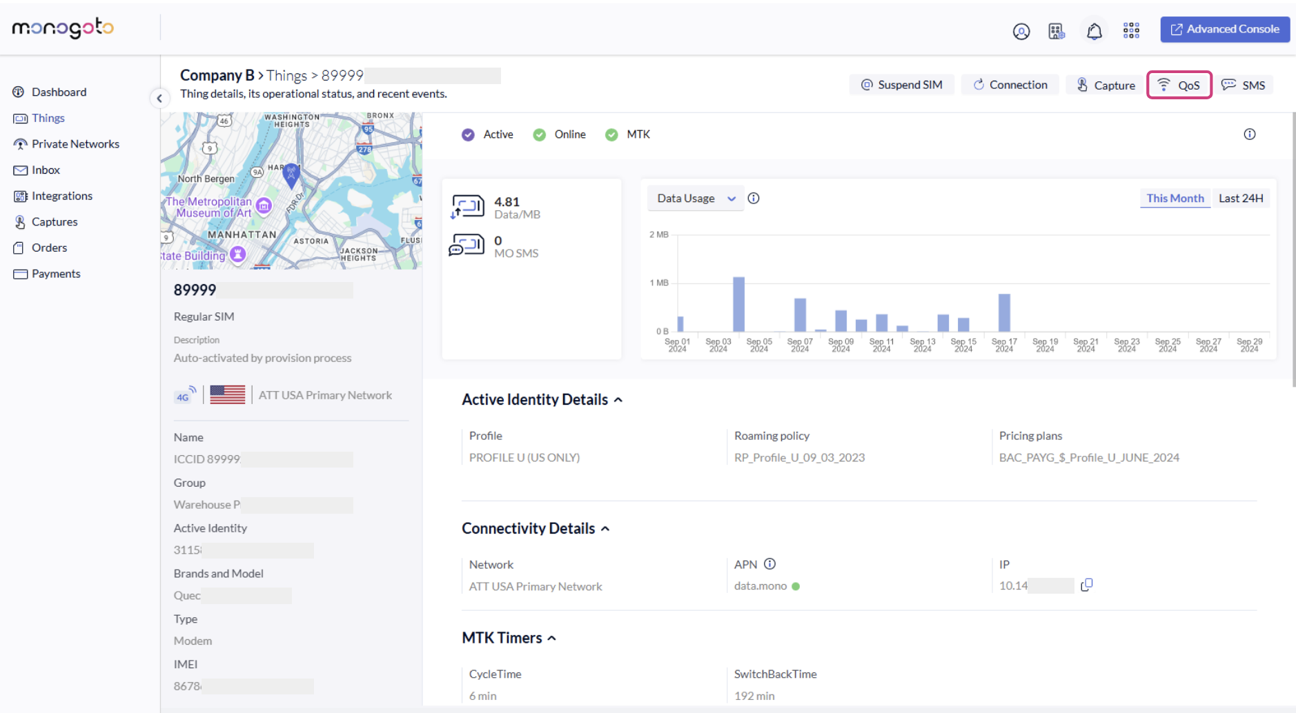
- When the test ends, the full result will be displayed on the chart. 

- Additionally, an inbox event notification will be displayed with the test results. 
Last updated
Was this helpful?
